myTRAINING
This module allows you to upload training load data and link it to the measurement results of mySASY = your body's condition. You can enter training data manually using subjectively perceived load and time (RPE parameter), using TSS units (Training Peaks system), or use the automatic connection to the Strava application (Relative Effort parameter).
Thanks to our algorithmic connection of training data with the results of mySASY measurements, after the first 10 measurements and recorded activities, you will now get essential information for managing your training. Primarily:
- The optimal load for the next training.
- Comparison of the real effect of the current training with your real long-term training potential.

How to begin?
In order for the module to have enough information about the body's reactions and individual training, it is necessary to fill the system with data in the initial phase. Therefore, it is necessary to record at least 10 standard mySASY measurements (start) together with data on the following (ideally normal) training load (10 trainings/activities). As with all systems that use cumulated data, this also applies here - the more data, the more accurate the results. The upper limit is not set.
Based on the entered data, the system identifies what are your usual training doses, both in individual trainings and over a longer period of time, and what are the corresponding values of individual parameters monitored by mySASY.

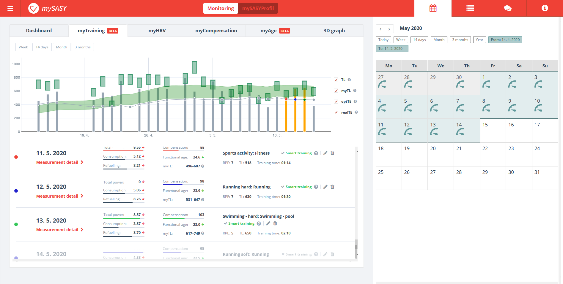
Optimal and real training load (myTL, TL)
Optimal training load (myTL) and long-term training potential (optTE) are accurate predictions for your next most effective training sessions based on a mathematical calculation of data on your real training effect and real training load.

myTL (mySASY Training load) – under this designation you will find after each mySASY measurement the specified range of recommended training load corresponding to the current and long-term condition of your body.
The prescription is based on the use of all information about the user and his training that the mySASY system has obtained so far. The recommended load range is based on the data entered into the system and is compared with the corresponding HRV data. The key is the algorithm that ensures the progression of the training = the extent to which the client is guided to improve the condition. Its size is fundamentally influenced by information from the mySASY profile, which clearly defines the long-term capacity to withstand load and stress. All parameters are continuously dynamically monitored and adjusted.
TL (Training Load) - a column representing your Training load, which you add to the system every time after training. At first glance, you will know whether, or to what extent, the realized load coincides or differs from the recommended one. This will fundamentally affect the final Training Effect.
Optimal and real Training Effect (optTE, realTE)
A comparison of the Training effect (realTE) with the Training potential (optTE) allows evaluating the real effect of training with the possibilities of the organism.

optTE (Optimal Training Effect) – shows the long-term training potential expressed by the range of values of the optimal Training Effect, which the user can achieve with his dispositions, measurement results, and training in compliance with the recommended procedure.
realTE (real Training Effect) - shows the real Training Effect. This corresponds to the current and long-term disposition and actually implemented training.